对象存储监控

在跟踪任何系统的运行状况和性能时,指标和日志记录至关重要。 MinIO 通过详细的存储性能监控、指标和每个操作的日志记录提供对集群的完整可见性。 结果是对象存储监控、警报和可观察性的稳健、透明和高效的回答。

监控指标

MinIO 通过与 Prometheus 兼容的指标端点导出范围广泛的细粒度硬件和软件指标。 Prometheus是一个由多维数据模型组成的云原生监控平台 具有由指标名称和键/值对标识的时间序列数据。 MinIO 包括一个存储监控仪表板,使用 Grafana 来可视化收集的指标。 Prometheus 生态系统包括多个用于路由 MinIO 指标的集成 到存储、消息传递和警报服务。

MinIO 通过 Prometheus 端点显示各种精细的硬件和软件指标,包括健康信息,例如磁盘或节点故障、总可用存储容量和每个磁盘的存储容量。 利用 Prometheus 及其作为领先指标收集和分析平台的日益普及,MinIO 可以专注于其对象存储功能,而不是为给定的第三方分析/可视化/警报服务构建无数自定义数据存储监控适配器。

MinIO Kubernetes Operator 可以自动部署、配置和管理每个租户的 Prometheus 部署和指标收集。 组织还可以将自己的 Prometheus 或 Prometheus 兼容系统指向每个租户,以跨多个供应商、数据中心和可视化/分析工具进行集中监控。

MinIO 还提供了一个用于探测节点和集群活性的健康检查端点。 一个简单的 CURL 语句可以指示给定节点是否健康或集群是否具有读/写仲裁。

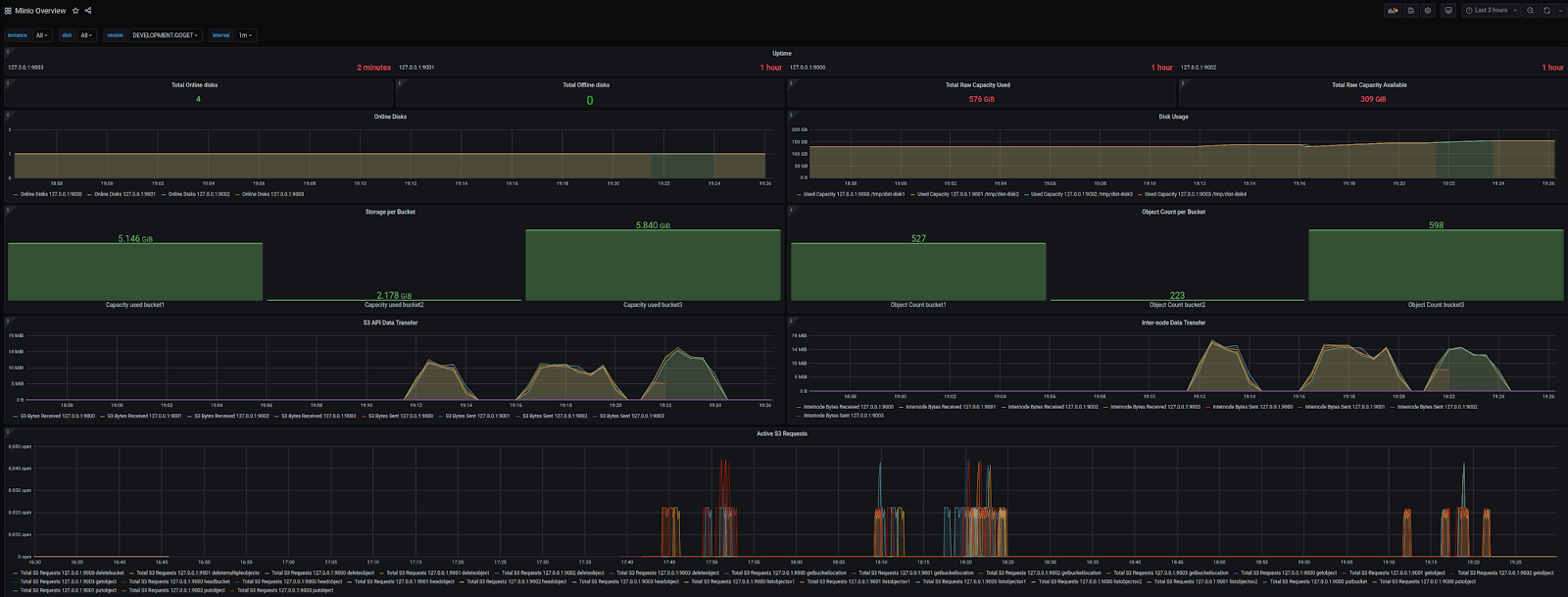
MinIO's 对象存储监控 dashboard

日志记录

启用 MinIO 审计日志记录指示 MinIO 为集群上的每个操作生成日志。 每个操作都会生成一个审计日志,其中包含唯一 ID 以及有关客户端、对象、存储桶和所有其他与操作相关的元数据的详细信息。 MinIO 将日志数据写入配置的 HTTP/HTTPS webhook 端点。 自定义适配器可用于满足审计日志记录目标的特定要求。

MinIO 支持通过 MinIO 控制台 UI 和 MinIO `mc` 命令行工具配置审计日志。 对于 Kubernetes 环境,MinIO Operator 会自动配置带有 LogSearch 集成的控制台,以便对收集的审计日志进行可视化检查。

MinIO Lambda 通知提供额外的日志记录支持。 MinIO 可以自动将存储桶和对象事件发送给第三方应用程序以进行事件驱动处理,例如无服务器或功能即服务计算框架。 MinIO Lambda 通知通过 webhook 支持 RabbitMQ、Kafka、Elasticsearch 和任意服务等目标。

MinIO 还支持通过 MinIO 控制台和 MinIO mc admin trace shell 命令实时跟踪 HTTP/S 操作。

架构

MinIO 通过与 Prometheus 兼容的 HTTP(S) 端点公开其指标,其中 Prometheus 服务提供对这些指标的推/拉访问。 MinIO Kubernetes Operator 为每个预配置的 MinIO 租户部署一个独立的 Prometheus 服务,以抓取租户指标。 组织还可以部署或利用他们自己的集中式 Prometheus 服务来抓取租户指标。

Prometheus-compatible performance monitoring for object storage

MinIO Lambda 通知自动将事件通知推送到支持的目标服务,例如 Kafka、Elasticsearch 或 PostgreSQL。 管理员可以定义桶级通知规则,其中包含 S3 事件和 MinIO 为其生成事件的对象的细粒度过滤器。 MinIO Lambda 通知内置于 MinIO 对象存储服务中,只需要访问远程通知目标。

MinIO Tenant event monitoring
要求
对于指标
BYO Prometheus *或*使用 Kubernetes Operator 为每个租户自动部署/配置。
对于日志
支持第三方通知目标。
对于日志搜索
BYO PostgreSQL *或*使用 Kubernetes Operator 为每个租户自动部署/配置。

了解更多关于监控你的 MinIO 实例

您使用的是 Internet Explorer 版本 11 或更低版本。由于安全问题和缺乏对 Web 标准的支持,强烈建议您升级到现代浏览器。