使用Grafana监控MinIO服务器
Grafana 可以让你查询、可视化、警报和理解你的指标,无论它们存储在哪里。
先决条件
一个现有的带有支持 警报管理器 的 Prometheus 部署。
一个已有的 MinIO 部署,可通过网络访问 Prometheus 部署。
Grafana dashboards use metrics version 2
MinIO Grafana 面板使用 metrics version 2 。 有关度量 API 版本的更多信息,请参阅 度量和警报。
第 3 版指标要求创建自己的仪表板。 有关仪表盘的更多信息,请参阅 Grafana 文档 the Grafana documentation.
MinIO Grafana 仪表板
MinIO 提供了多个官方 Grafana 仪表板,您可以从 Grafana 仪表板门户网站下载。
为了追踪Grafana仪表板的更改,请检查MinIO Server GitHub存储库中 server 或 bucket 仪表板的JSON文件。
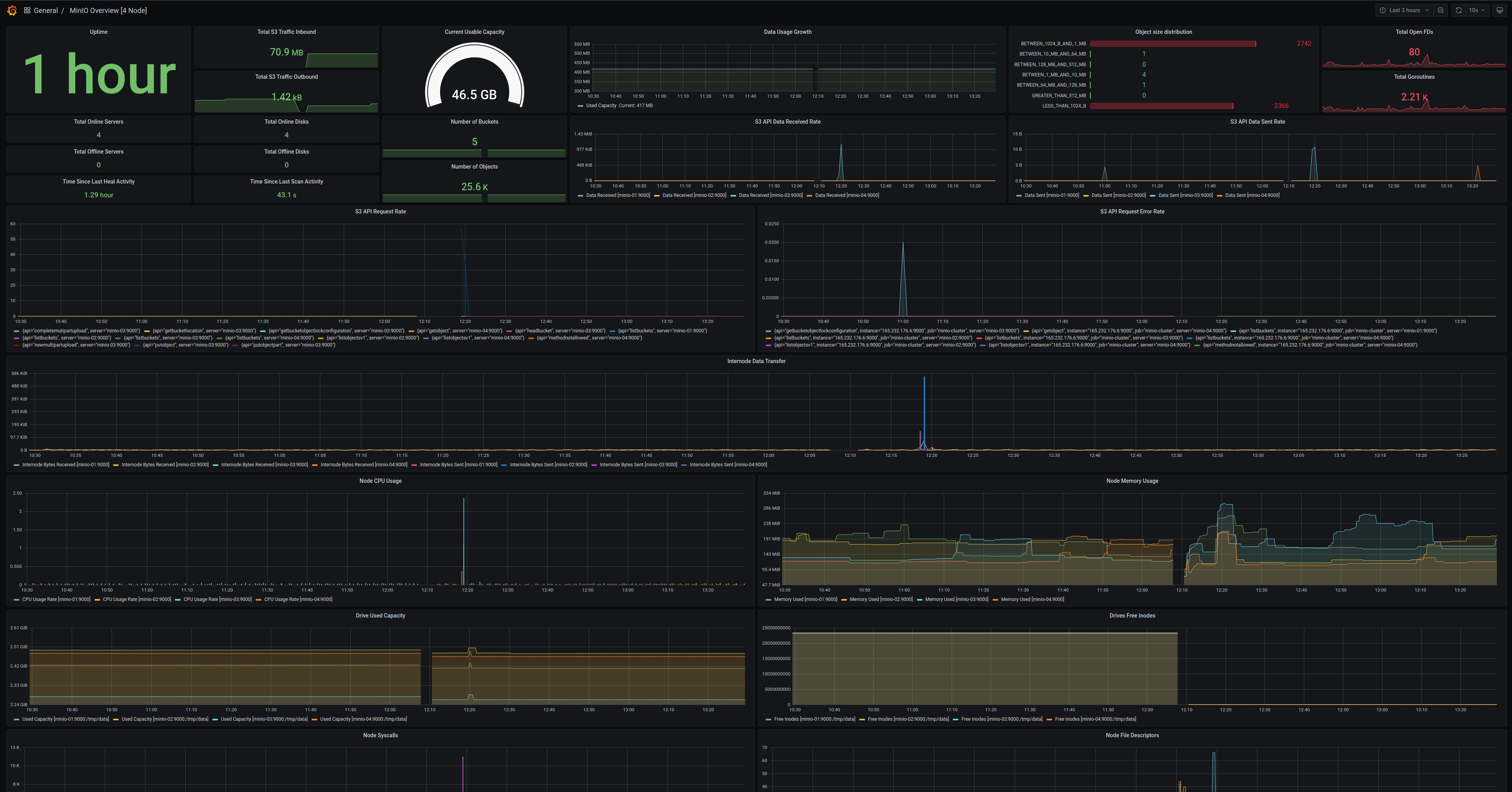
Dashboard指标的MinIO服务器
使用官方MinIO Grafana仪表板可视化MinIO指标,该仪表板适用于MinIO服务器,并且可以在 Grafana仪表板门户网站 上获取。
MinIO为MinIO Server指标提供了Grafana仪表板。 有关仪表板配置的详细信息,请参阅GitHub上的 JSON文件。
对于运行了 服务器端加密 (SSE-KMS 或 SSE-S3)的MinIO部署,该仪表板包括有关KMS的指标。 这些指标包括状态、请求错误率和请求成功率。

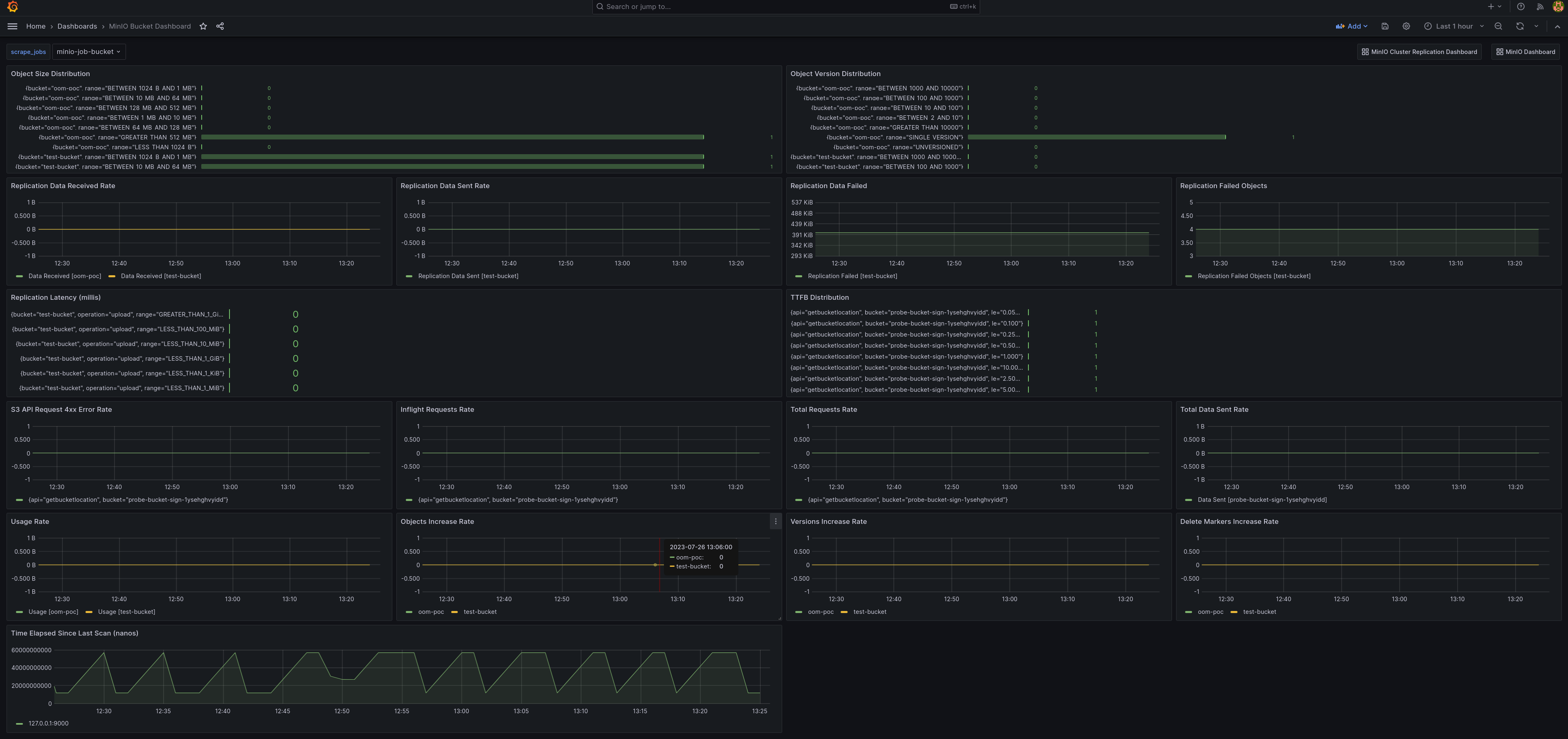
MinIO 存储桶指标仪表板
使用官方的MinIO桶Grafana仪表板在 Grafana仪表板门户网站 上可视化MinIO桶指标。
可以使用GitHub上的 桶JSON文件 在Grafana仪表板中查看桶指标。

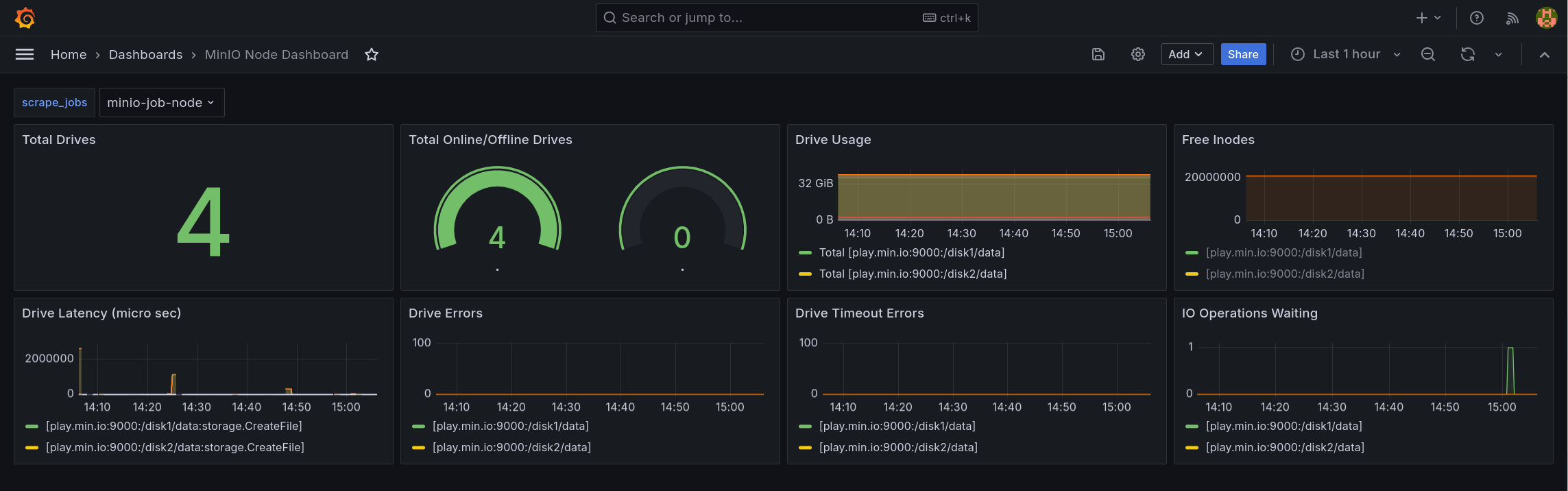
MinIO 节点指标仪表板
节点的指标可以在Grafana仪表板上通过 GitHub上的节点JSON文件 查看。

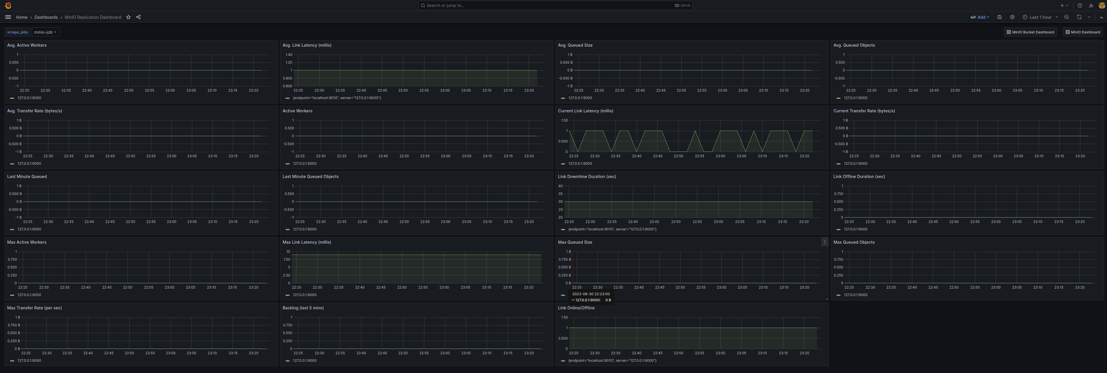
MinIO 复制指标仪表板
可以使用官方的MinIO Grafana仪表板在 Grafana仪表板门户 上可视化MinIO桶的复制指标。
可以使用 GitHub https://raw.githubusercontent.com/minio/minio/master/docs/metrics/prometheus/grafana/replication/minio-replication-cluster.json 面板中查看群集复制指标。
